


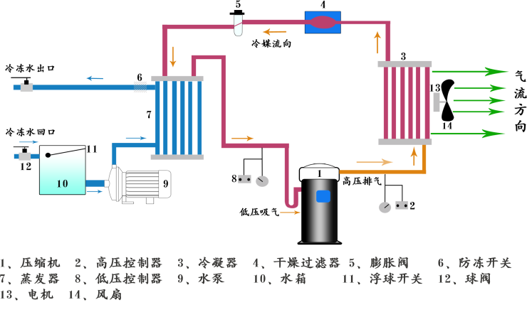
◆風冷式反應釜專用冷水機組是以空氣作為冷凝方式的冷水機,機組為箱式一體化設計,不用配冷卻水塔,方便 安裝和維護,單機輸出馬力從3HP-50HP,出水溫度控制范圍25℃~-10℃.
◆風冷式反應釜專用冷水機組可提供5℃~25℃冷水,及0℃~-40℃乙二醇水溶液。在制藥、反應釜、輪胎、飲料、 電線、真空鍍膜、注塑、紡織、天然氣 激光備、焊接設備、醫療設備等行業得到了廣泛的應用



◆選用國際優質品牌壓縮機確保機組長時間穩定可靠地運行,同時提供優良的制冷效果
◆電器部分采用國際品牌LG,富士,施耐德等原廠產品,工作穩定,壽命長久
◆微電腦全功能控制操作面板簡便快捷,界面友好更具人性化。
◆精密電子溫度控制提供±1℃高精度恒溫冷凍水介質。
◆具有電流過載、高低壓、防凍、超溫、相序、延時及水流等安全保護和報警指示功能
◆工業產品專用設計外型,美觀簡潔,品質非凡。





